AVI-SPL Symphony
AVI-SPL Symphony is an award-winning user experience management platform to administer, monitor, control, and analyze your multi-vendor AV, UC, and meeting environments.
Symphony Benefits in Your Poly Environment
- Asset Capture: The first step to any platform like Symphony is to capture information about your items and structure them appropriately. This is the "what and where" of a technology environment. With Poly Lens and Symphony, that process is easier than ever. Bring your provisioned devices from Poly Lens into Symphony in a few steps. Structure them where you need them with ease and see your full environment of assets in one platform. This enables organizations to see things from a wide global view all the way to a specific room or space view, understanding deployments, works in progress and even prepare for budgetary planning.
- Cloud Migration: As you progress through your cloud migration, use Poly Lens and Symphony together to get the best of your full AV, VTC, and UCC solutions. Whether you are utilizing legacy Poly devices, utilizing newer devices, or have a combination, the integration with Poly Lens APIs and Symphony makes this transition easier. Schedule via Outlook, monitor your live meetings in Symphony, and then understand the utilization of those technologies in Symphony.
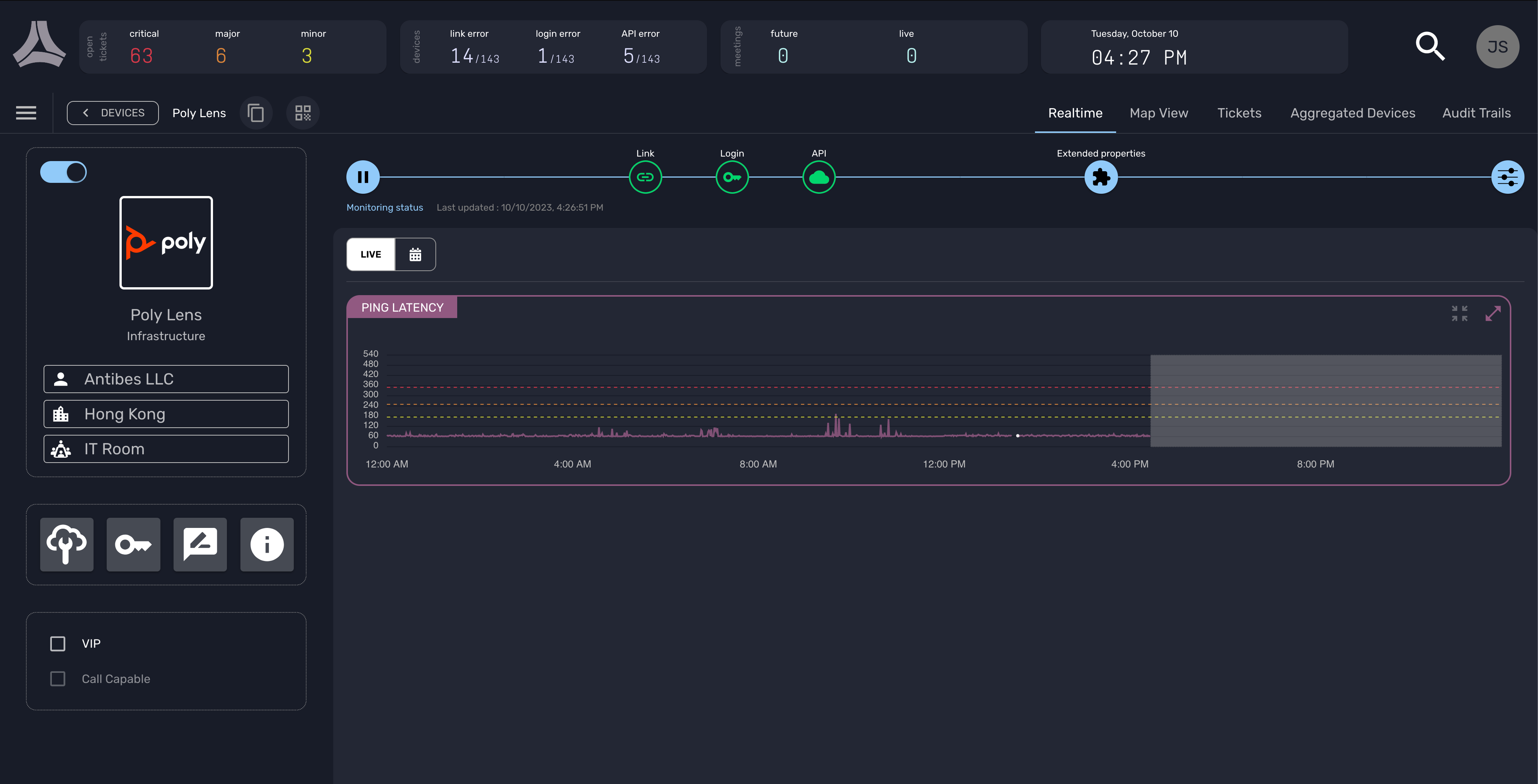
- Centralized Monitoring: Monitoring those assets and spaces and meetings is paramount to knowing the health of your deployment. Because Symphony communicates with technology 24 hours a day, Symphony is monitoring when people can’t be. Technical resources and technology users don’t want monitoring to be done only when there is an emergency. If that happens, technology doesn’t work for us, we work for the technology. Symphony consolidates AV, VTC and UCC system performance, room data, and meeting information from connected devices and aggregators, such as Poly Lens, into one platform.
- Incident Management: But what happens when something does go wrong? What happens when there is loss of communication with one of those devices, or the temperature of a display hits a critical point? Because Symphony communicates around the clock, it will auto-create a ticket for the technical resource, based on the values that make sense to you. And if you already have a full ITSM system, like ServiceNow, Symphony will create the ticket in Symphony and then create the twin in ServiceNow. Digest the historical data, the timeline of events in the single ticket, and then view across other technologies in the space, location, or by manufacturer to give a broader understanding of what is happening. Symphony enables that single issue to be resolved while having insight into trends, aiding in resolution.
- Workplace Management: Workplace Management takes a more strategic view of your space and overall footprint by triangulating the technology deployed, the trouble spots, the space being used, and your resources being used. Bringing this type of information into a single platform with all the other functionality Symphony provides aides in that data driven understanding of the environment.
- Success Metrics: There is so much data that can be accessed across the multitude of manufacturers you have deployed, types of spaces you created, and solution health. What do you do with it? Analyzing that data and making it digestible in a visual manner is a process we do not often have people dedicated to providing. With Symphony, we provide those success metrics in visual interactive dashboards to enable historical data to be used for future decisions.
Required Subscription
To view people count and room insights from Poly devices via Poly Lens APIs on AVI-SPL Symphony, Poly+ Enterprise or Elite service agreement is required. AVI-SPL Symphony subscription also required.
